СИСТЕМА АВТОМАТИЗАЦИИ

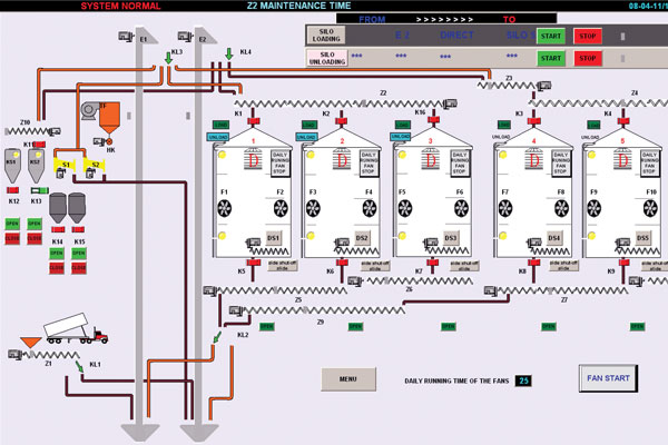
При автоматическом управлении, транспортерное оборудование работает в порядке с помощью PLC, чтобы предотвратить перегрузку.Полу автоматизированная система управляет только работой транспортерного оборудования оборудования.Полная автоматизированная система контролирует уровень зерна в силосах постоянно, управляет системой аэрации контролируя есть ли сбой в полном составе силоса.Также определяет температуру зерна, уровень зерна, ошибки системы, время обслуживания полный рабочий день, сохраняет отчеты, предупреждает оператора полной автоматизацией с использованием SCADA.